폐수 처리
바로가기
폐수 처리

폐수 처리

폐수 처리 시스템은 침사 약품투입, 최초 침전, 폭기, 죄종침전, 슬러지농축, 소독, 방류의 일련의 과정을 자동적으로 처리하고 감시하는 시스템이다.

각 구역 PC는 해당 구역을 감시 제어하며 중앙 감시반의 PC는 PLCSCAN 프로그램을 통하여 필요한 Point만 골라 종합적으로 감시하도록 되어 있다. 해당 구역과 중앙 감시반 두 곳에서 동시에 감시하도록 설계되어 있다.

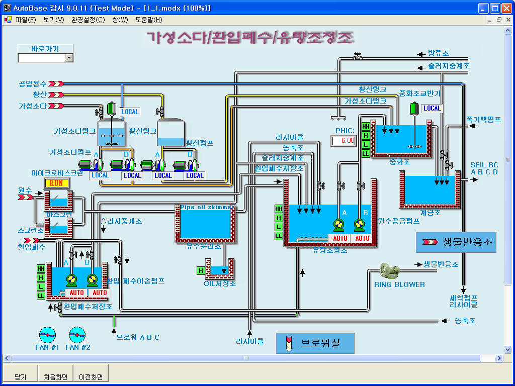
약품 처리 화면

약품 처리 화면

  • 침사, 약품처리, 분배 공정을 표시한 화면이다.
  • 침사를 거친 오수를 적당한 약품처리를 한 뒤 최초 침전지로 이동 시킨다.
  • 각 공정은 설정한 운전 값에 따라 자동으로 처리된다.
최초 오수 공급 화면

최초 오수 공급 화면

  • 최초로 유입된 오수를 중계펌프장을 거쳐 오수 처리장으로 공급하는 화면이다.
농축조 화면

농축조 화면

  • 침전 과정에서 생긴 슬러지를 농축조에서 농축한다.
  • 농축 후 구분된 오수를 슬러지 용해 과정으로 보내거나 유입 수조로 되돌려 다시 처리과정을 반복한다.
슬러지 처리 화면

슬러지 처리 화면

  • 슬러지 농축 중 발생한 슬러지를 용해, 혼합 시킨 후 배출하는 공정이다.
침전조/폭기조 화면

침전조/폭기조 화면

  • 최초 침전지에서 침전을 마친 오수는 폭기조를 거친 후 분배조에 의하여 최종 침전지로 이동한다.
여과 설비 화면

여과 설비 화면

  • 최종 침전지를 거친 오수를 여과시킨 후 소독과정을 거쳐 방류한다.
(주)오토베이스
주소 : 경기도 성남시 중원구 사기막골로 124 SKn테크노파크 비즈센터 1201호
대표전화 : (031)776-0800  |  팩스 : (031)776-0802